SOCIAL
LISTENING
101
Intro
What is social listening? What benefits does it bring? Why do brands get involved in social listening? Where to start? As a company that provides one of the most advanced and precise tools for monitoring and understanding online media, we can offer a few tips. Read our beginner’s guide and get the answers to these and many more questions.
Table of contents
-
What is social listening?
- Social listening glossary
-
Benefits of social listening
- Gathering information
- Data analytics
- Consumer engagement
- Brand development
-
Key objectives for social listening
- Market segmentation
- Brand awareness
- Competitor analysis
- Acquiring leads
- Crisis management
- Customer relationships
- Brand authority
- Product improvement
- Best practices for social listening
- How brands are using social listening?
-
How to set up social listening?
- The “Brand” scenario
- The “Social Profiles” scenario
- The “Other” scenario
- Filtering mentions and data analysis
Chapter 1 What is social listening?
In a perfect business world starting a company would look more or less like this: you take a walk in the park and out of nowhere, an idea comes – a wonderful idea for a flawless product. Then, you simply make it. And since it’s a perfect product, people obviously were waiting for it for a long time.
Now that it’s here, they can’t stop themselves from buying all of your stock. You just sit by the fireplace with your cigar and watch your account numbers go up, doing nothing else for the rest of your life. Sounds nice, right?
Well, I hate to pop your bubble, but it’s totally fictitious. Even if your heart is pure, even if you close your eyes and visualise it with all of your might. Seriously. Not going to happen.
If you want your business to succeed, simply having the perfect idea is not enough. Simply put, you need to work hard, be persistent and humble. Obviously, there’s more – but let’s focus on the last quality for a moment. Why should you be humble to build a successful brand?
The thing is, at the end of the day, it’s the customer who chooses which brand to go with. This means that your product should cover the needs of your audience in the best way possible. The accepted practice is to create a Buyer Persona and understand its needs.
In the world where almost half of the population shares their opinions on social media, along with their wishes and desires, all you need to do is to listen.
“And if you listen to them you can soon improve all
those niggly things which turns an average company
into an exceptional company.”
[Richard Branson]
In simple terms, social listening is discovering what your current and potential clients are saying on social media. Then, you turn this information into specific marketing strategies that will help you get your product or service to the most interested potential customers. This way, you can optimise your investments in acquiring new customers and retention costs.
Subscribe for more news from the world of social media
Chapter 2 Benefits of social listening
The web brings countless opportunities – as such, it’s an indispensable resource for brands that aim to target specific groups, especially Millennials and Gen Z. The majority of people under the age of fifty use the Internet on a daily basis. The content generated by these people is an endless wellspring of valuable business insights (especially since the breakout of social media). Provided you use the technique skillfully, social listening can help you on four basic levels.
Gathering information
Social listening allows you to get in touch with what your customers think. By analysing vast amounts of online discussions, you get incredible amounts of honest, unfiltered feedback about your (or your competitor’s) products and services. Managing all of that information by hand is impossible after a certain point – who has the time to go through hundreds of mentions?
The situation gets even more complicated if you’re tracking multiple keywords and topics. You also want to capture mentions that don’t tag your profile – and searching for them is a major headache.
Or it would be, were it not for social listening tools. They allow you to capture every single mention related to your keyword, even if they don’t tag your tracked profiles. This leaves you with an endless treasure trove of actionable insights – but how do you find what you’re looking for in this ocean of data?
Data analytics
Understand your digits. There’s no point in gathering thousands of online statements, comments, mentions if it doesn’t result in precise information. Vanity metrics – followers, likes, shares – aren’t the only thing that matters, after all. You should be interested in the people behind those numbers – after all, they are your potential customers.
Social listening tools can provide you with important data about your audience – their demographics, geographical location, sentiment analysis, the most popular communication channels… The list is endless. The information you gain in this manner should be the foundation of your social media communication strategy. It’s also a great source of consumer insights.
More on this topic: learn how to manage big data
Consumer engagement
With your online mentions gathered and filtered, you can discover the right audience and address them directly. You can join online conversations as they happen, reach out and react to your customers’ needs, and find exciting new sales opportunities. You can show that you truly care. After all, emotional perception plays a huge role in the sales process.
You can easily establish an emotional relationship with your customers by presenting yourself in an appropriate manner on social media. What’s more, social listening allows you to detect potential PR crises as they happen – and react before they can escalate.
Being engaged with your customers is never a bad thing – quite the opposite, in fact. By showing that you truly care about your customers, you can encourage more people to trust in your brand and commit to a purchase. Think of it as a long-term marketing strategy; in effect, that’s what it is.
Brand development
Today, brands are expected to adapt to new circumstances almost instantly. This is why using technological solutions to save time is so crucial. By letting algorithms take care of the most recurring, time-consuming tasks, you get more room to breathe and figure out improvements to your processes.
With unlimited research results, precise analysis, brisk reputation management, you can show your agility. Social listening provides you with an unbiased evaluation of consumer preferences and needs. Use that information to optimise the way you communicate with consumers, get your ROI straight, and establish your position in the market.
In a nutshell, there are many ways you can use monitoring to your advantage. The key benefits of social listening are:
- Access to billions of online conversations
- Keeping up-to-date with real-time monitoring results
- In-depth social media data analysis
- Efficient online reputation management
- Preventing social media crises
- Building client relationships
- Discovering new sales opportunities
- Genuine feedback
- Optimising communication activities
- Control over brand perception online
- Learning trends for improvement
More on this topic: why online store owners should embrace online reviews
Chapter 3 Key objectives for social listening
As you can see, there are many reasons to use social listening. There are also many ways to do so. When you decide to try monitoring social media, make sure you devise a consistent strategy; preferably one depending on your goals and business niche.
It’s easy to get lost in the unlimited possibilities of tracking billions of online mentions. Stay focused in order to draw actionable insights from your social media data. Remember to think your projects through and keep your eye on the prize. You can mix and match all kinds of projects or choose to set them up one by one.
It’s all connected – if you join an online conversation about a subject that is connected to your product and provide a valuable voice, you’re simultaneously building brand awareness and authority, and finding leads. You don’t have to focus on separating these tasks. Simply take a moment, analyse your current position in the market, and prioritise your actions.
More on this topic: 12 types of social listeners
Market segmentation
This is the approach for new businesses, new product launches – basically, all new things. To sell your product, address your audience using an appropriate approach. Speak their language! Change your tone of communication and design style depending on your potential buyers’ gender, geographical location, lifestyle, et cetera. Match your social media activities to your industry’s rush hours on social media. If you want to get to know your audience better with social listening, follow these steps:
- Pick keywords specific to your industry.
- Include these keywords in your search queries.
- Take a look at the statistics – gender analysis, geolocation, most popular sources, hour histogram.
This way you get the overview of who, where, and when is talking about the topics relevant to your brand and industry. You can then select the most representative group and create a targeted marketing strategy.
The takeaway: Use social media analysis to define your target.
Brand awareness
Regardless of whether you are the only entity in your niche or if your industry is pretty much crammed, your brand needs to be recognisable. Perhaps you know all about the purchase funnel, also known as the marketing funnel, based on the AIDA model invented by St. Elmo Lewis in 1898.
The concept has obviously evolved since then – it had to adapt to new technologies. Still, it remains the basis of creating an effective product strategy. According to this concept, awareness is the first stage of a potential buyer’s metaphorical journey from not even knowing about your existence to falling in love with your product and binge-buying it.
Social media can be used as a space for subtle yet persistent reminders of your brand, whether by your community managers or your brand ambassadors – whom you can easily find using social listening. See who’s been talking about your brand online a lot while you’re tracking your brand mentions on the web.
The takeaway: Discover online discussions and join them to mark your presence or find brand ambassadors.
Competitor analysis
There’s this trend on the internet saying that you don’t need to trouble yourself with your business rivals. That when you concentrate on your goals, you will win in the long run. That you may lose your focus, time, and probably your mind, too, if you keep spying on them. But seriously, the things you can learn from your competitors – especially if you are a new player in the game.
Think of it as learning from others’ mistakes and achievements. A wise marketer will always stay aware of where their competitors are, if only to know that they’re ahead. In an ocean full of sharks, you need to find your niche and simply keep swimming to survive. This may sound harsh, but business isn’t just rainbows and unicorns, right?
Luckily, there are business intelligence techniques that allow you to spend just enough time to know what’s important and not waste time obsessing about irrelevant things. Social listening is one of these techniques. Gathering and comparing social mentions about you and your competitors can tell you a lot.
The number of mentions makes a difference but qualitative analysis is also important. Text mining algorithms let you see the sentiment of mentions; you can tell which sources are “it” for your industry. Additionally, precise mention analysis can show you where the spot for you to swoop in is.
The takeaway: Stay up-to-date with your industry thanks to social mention analysis.
More on this topic: business intelligence techniques
Acquiring leads
Remember door-to-door selling? There’s a big chance that if you told a travelling salesperson from the 1970s that one day people would sit at fancy offices and get leads through a big calculator connected to other big calculators, they would never believe you. Or that they would know which house in particular to visit because – given the interests of inhabitants – there’s a better chance that they will buy the product. Or that they no longer have to cover uncountable amounts of blocks because they could casually slip the topic of their product in a random conversation. Or even further, that potential buyers would ask all their friends and acquaintances which product to choose, allowing them to just swoop in.
The fact of the matter is, it’s almost impossible for a business to survive without the web. It’s not just about e-commerce, either! Even if most of your sales happen offline, you can try and find leads by joining discussions regarding your industry. Track keywords that reveal purchase intentions, filter mentions to match your target (e.g. by source) and gently try to connect with consumers. Remember to match your communication style to the people you are approaching; otherwise, you will look like an intruder or seem needy.
The takeaway: Find potential buyers on multiple sources specific to your industry and blend in.
Crisis management
The unlimited connections that the internet gives us sure improved the quality of life for most people. However, like all tools, the web should be used carefully. There are a lot of potential risks you’re facing when joining a social community: malicious behaviour, spiteful users, rumours, frustrated clients… It’s good to be aware of the potential threats and create a contingency plan.
With social listening and alerts triggered by negative mentions, you can avoid a crisis before it escalates. Sentiment analysis algorithms are based on linguistic expertise and natural language processing, which means that the system can automatically sort statements that are neutral, say nice things about your brand, or do you wrong.
Whether it’s rumours spread around the web or people’s negative reaction to your actions, you can never fully predict the extent of your activities. The important thing is to be ready to react, especially when you are taking a risk or your industry is facing hard times.
Sometimes it’s worth being bold rather than boring. Social listening should be your crucial asset in fragile times. Apparently nothing can break the speed of light – but have you ever seen a scandal spread?
By using a social media monitoring tool and properly setting up your alerts, you’ll be the first to know about any potential crises. This, in turn, allows you to take control of the situation before it escalates and resolve the problem before it becomes a PR nightmare.
The takeaway: Never underestimate the power of social media when it comes to a brand’s online reputation.
Customer relationships
It’s no news that customer service and audience engagement via social media have become a must. This is the first line of brand-customer contact. Skilled PR and CS teams are a must – they are the foundations upon which you’ll build your brand reputation.
Social media is a space for both large players and their specific and well-targeted PPC campaigns, as well as new companies taking up the challenge. Whatever your approach, you need to consistently be present and responsive.
The more human-like the brand is, the better its perception by customers becomes. Tracking online conversations will help you discover your audience’s needs, likes, dislikes. Use that information to engage with your audience. Show them you care! By emphasising that your clients matter, you’ll enjoy a much higher retention rate.
The takeaway: Build relationships with your clients by discovering and satisfying their needs and preferences.
Brand authority
What is trust built on? A belief that you can rely on the person. It’s knowing that they won’t let you down. It’s a substantial confidence in their knowledge and abilities. Would you like your customers to trust your brand? Well, give them a reason – Be reliable, dependable, and competent.
Building brand authority is a must. People will more likely buy what you offer if you know your stuff. But how on earth are they going to know that you know? The secret of charismatic brands is – amongst other things – sharing their know-how. Provide enough value to engage your consumers to sit up and listen.
That’s why content marketing is so in. We want to learn and trust our teachers. Of course, it can be tricky. If you create content that’s merely related to your industry, you will get a lot of traffic and awareness, and maybe some authority too – but what you’re really aiming for is to win your clients over. You want to help them buy your product and stay with you for some time after that – because they trust you.
To do so, try a direct approach. Feel free to share your experiences whenever you discover some stray sheep. Try not to brag or appear as a buffoon, though. Join online conversations regarding your industry and mark your presence as an expert who is open to a scholarly discussion.
The takeaway: Improve your conversion rates with a mix of professionalism and charisma.
Product improvement
If you discover signs that your product (or service) could use an upgrade but you have no idea where to start, asking around is always a great idea. Create a survey and ask your clients, ask their neighbours, ask your mum. Ask anyone who is willing to share their opinion – the more feedback you get, the more fool-proof the statistics.
Imagine if you could get unlimited and totally unbiased feedback. Oh, wait. You totally can! Use social listening and find out precisely what your clients have to say about your product.
What you should consider, though, is that to take the effort of writing a post about a brand online, a person needs to have strong feelings. Sometimes they are not enjoyable feelings. Try to remember that your statistics might be influenced by more outliers than in offline surveys. That is the price of honesty.
The takeaway: Explore your social mentions and get a true view of how your brand is perceived to make progress.
Chapter 4 Best practices for social listening
If you are new to social listening, learn from the best. Out of the many different real-life use cases for online monitoring, these are the common characteristics that we’ve identified. Base your approach on these examples and build your own social listening strategy. To discover the true potential of social media data, focus on these points:
- Find social mentions about your brand and see if you are talked about – if so, how often? What are the common associations with your brand?
- When setting up your first project, try to gather all of the different variations of your brand’s name (from the SEM point of view even misspelt words may count) and put them into your query.
- Compare your numbers with sentiment analysis; this may uncover a potential crisis (if the number of mentions is unusually high and most of them are negative).
- Don’t just listen – react! Think of social media monitoring as a vehicle on your way to brand image management and strong customer relationships. You can use it to get to the destination faster but you still need to steer the wheel. Respond to mentions of your brand (especially if they are negative).
- Draw general conclusions from social analytics. There’s a time for focusing on each mention and a time for taking a bird’s eye view of your audience. Match your product to their preferences and personalise your communication accordingly.
- Confront trends with your audience’s preferences. Discover the most popular sources among the people interested in your field and the general public. Make note of the difference.
- Compare your brand to its competitors in precise analytics like gender analysis, geolocation, hour histograms, and mention sources. Find your leverage and spot the niche.
- Double-check your ideas and decisions with your audience. Listen to the customers’ voices and show that you truly care.
- Find out what the rush hours in your market are – and double your efforts to make sure you are up-to-date and always on time.
- If you’re looking for an influencer to work with, take their reach and relevance to consideration and check their audience engagement. Don’t fall for vanity metrics! Instead, find a charismatic expert who matches your brand strategy.
- Carefully listen to the questions and issues your potential clients have and address them to become a trustworthy brand. Use these insights to create your content strategy to benefit from inbound marketing.
- Try social proof as a selling point, if you find it useful. Find out how many people were satisfied with your product or service and highlight the data.
- Use the possibility for one on one communication with prospects you discover on social media. Don’t underestimate any potential client. Do your best to contact them directly.
More on this topic: 10 reasons for social listening webinar
Chapter 5 How brands are using social listening?
There are more and more brands using social listening as a part of their business strategy. The reasons and ways to do so can be talked about at length – but there’s nothing like a real-life example. According to statistics,
a brand can increase their activity rate by about 25%
and decrease reaction time on social channels by 50 minutes
in just a year of using online monitoring and reputation management platform.
The most spectacular effects of good social listening can be observed with the naked eye. Consumers that are exceptionally happy or frustrated with companies often share their experiences on social media. In a lot of cases, though, they won’t tag your profiles – as such, a social listening tool is your only way to find these mentions. That, or counting on another brand capturing your mention and notifying you directly, like what happened with Virgin Mobile:

Sincere efforts are always appreciated by consumers!

Of course, you should be on the lookout for competitors using social listening to capture your unsatisfied customers. All’s fair in love, war, and business, as they say.

Whether you’re at fault or not, it’s always a smart move to apologise. This way, you can demonstrate that you’re not afraid to take direct responsibility for a mistake and that you’re ready and willing to make amends with your customers. It’s also a learning opportunity – can you improve your processes based on conclusions drawn from any negative interaction?

Chapter 6 How to set up social listening?
When you decide to commit to our advanced social listening solution, make sure you take the time to learn all of its capabilities. Make the most out of SentiOne!
The first step is always the same – you need to set up your social listening project. Open up the Projects module, click on the +Create a new project button and choose one of the following:

The “Brand” scenario
In this scenario, you simply monitor a brand name. Start small and focus on your own brand – as your social listening skills grow, use this to add competition analysis.
In the “include” box, type in your brand name and you will get a quick preview of the mentions concerning your brand.

To see all of the captured mentions, you need to save the project and go to the Mentions module – we’ll get to that later. Within the project set-up phase, you get a preview and the total number of gathered mentions as a sneak peek.
If you see anything you don’t want to insert in your analysis later on, simply exclude the relevant phrases using the “exclude” box or the drop-down in the upper-right corner of each mention. With the latter option, you can exclude the chosen author, domain or just the URL. Next to the total number of mentions, you can see how the numbers change with your changes.

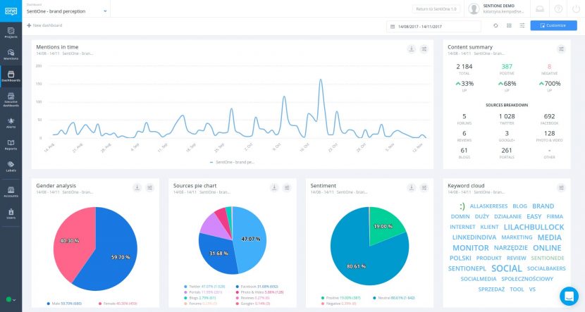
The real fun starts after you save your project, so don’t forget to do so! At this moment, you can decide whether to create a dashboard for this project (which we highly recommend) and a daily summary of your mentions.
![]()
The “Social Profiles” scenario
With this type of project, you can search for keywords within specified social profiles (like Facebook pages, Twitter accounts, YouTube channels etc.) The including and excluding part of the process looks basically the same as in the Brand scenario. If you authorise your social accounts, you get data from your private messages as well as the ability to track reviews and dark posts.

The “Other” scenario
Here you can create projects that don’t neatly fit into a category. On a technical level, it doesn’t differ from the Brand scenario, but this option provides you with additional options in order to fine-tune your listening strategy.
Please note that there’s a difference when you put your monitoring phrase in quotation marks – in that case, the system will only look for the exact phrase. Otherwise, it will look for all words typed into the “include” box separately.

Filtering mentions and data analysis
After you save your brand new social listening project, you will get taken to the Mentions module where you can play around. You can filter the gathered mentions by time, sources, sentiment, and more. Scroll away and read them carefully! If any of them catch your attention, you can go straight to the source and join the conversation.

The next step is the analytics of gathered social data. To do so, go to the Dashboard module and see a visual data analysis.

We highly recommend using the “Customize” button in the upper-right corner. It allows you to mix and match widgets to your needs and preferences. Also, each of the widgets gives you the ability to change its settings or download the analysis as raw data or an image.

One of the most important steps of social listening in terms of crisis management is setting up automated alerts. In SentiOne, you have many options to customise your alert depending on what you want to achieve. You can choose to get emails or in-app notifications, with the summary of social mentions divided by type and sentiment. This way, you will always stay up-to-date.

Follow the steps above to make sure your social listening goes smoothly. When you master the first stage and are ready for a higher state of enlightenment, SentiOne is ready to take the next step with you. Because it’s based on the most sophisticated proprietary algorithms, it provides its users with unparalleled capabilities.
Go through the warm-up and double-check with our manual in the Help section if you need more technical information. Also, feel free to contact us with questions or more advanced needs, as you go further along this road.
Social listening glossary
If you are completely new to the subject, we recommend getting accustomed with some social listening terminology. Below, you’ll find the most commonly used definitions, terms, and phrases used when talking about social listening. Consider this a baseline collection of terms needed to get going.
*In some approaches, social listening is considered a more complex concept than social media monitoring, but we use the two terms interchangeably.
You can learn more social listening terms and definitions at social listening glossary.
When dealing with dozens of different platforms and literal billions of users, you need to cover thousands of different topics and conversations in order to stay up-to-date with trends and customer preferences.
This is why social listening tool, such as SentiOne, are so crucial. They utilise advanced algorithms for natural language processing, web crawling and parallel data processing. Don’t worry – you don’t need to know the inner workings of these tools.
The bottom line is that you get instant access to detailed results and an user-friendly interface which will enable you to complete your work easily.
But before we get to all that, let’s explain why social listening is so crucial for business.